無論功能如何設計,航空液壓系統都由液壓油輸送組件、油箱、液壓泵、液壓馬達、方向閥、止回閥、泄壓閥、選擇閥、執行器和過濾器等組件組成[圖1]。
開放式中心液壓系統開放式中心系"/>

航空液壓系統的基本組成
無論功能如何設計,航空液壓系統都由液壓油輸送組件、油箱、液壓泵、液壓馬達、方向閥、止回閥、泄壓閥、選擇閥、執行器和過濾器等組件組成[圖1]。

開放式中心液壓系統
開放式中心系統是具有流體流動的液壓系統,但是當致動機構處于空閑狀態時,系統中沒有壓力。
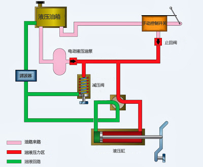
液壓泵將航空液壓油通過換向閥進行循環,然后再回到儲液罐。開放式中心系統可以同時分配多個子系統,每個子系統都有一個選擇閥。與封閉中心系統不同,開放中心系統的選擇閥始終彼此串聯連接。在這種布置方式下,系統壓力通過管路穿過每個換向閥。在此過程中,液壓油流體自由通過每個換向閥再流回儲液罐,直到到達所需要執行的換向閥,以操縱機械裝置進行飛機功能的調整[圖2]。

當一個選擇閥被定位成操作致動裝置時,液壓油泵將航空液壓油通過管路輸送至致動器。在選擇閥處于此位置的情況下,液壓泵、減壓閥和油液回路封閉。此時,壓力區域的油液壓力推動液壓缸,撥動致動器;動作完成后,油液返回回路,操縱過程完成[圖3]。
封閉式中心液壓系統
在封閉中心系統中,每當液壓泵運行時,油液就處于壓力下。這三個執行器平行排列,執行單元B和C同時運行,而執行單元A不運行。該系統與開放式中心系統的不同之處在于,選擇閥或方向控制閥是并聯而非串聯布置的。在封閉中心系統中,控制泵壓力的方法有所不同。如果使用恒定輸送泵,則系統壓力由壓力調節器調節。如果調節器發生故障,安全閥將充當備用安全裝置[圖4]。

如果使用可變排量的液壓泵,則系統壓力由泵的集成壓力機構補償器控制。補償器會自動改變油量輸出。當壓力接近正常系統壓力時,補償器開始降低泵的流量輸出。當達到正常系統壓力時,泵已完全補償(接近零流量)。當泵處于這種完全補償的狀態時,其內部旁路機構為泵提供流體循環以進行冷卻和潤滑。
與封閉式系統相比,開放式系統的優勢在于消除了系統的持續增壓,且有安全閥作為安全備用。但開放式中心系統的操作比閉式中心系統慢,閉式中心系統在定位選擇閥后即有壓力可用。由于大多數飛機應用都需要瞬時運行,因此封閉式系統是使用廣泛的航空液壓系統。
需要指出的是,開放式系統也好,封閉式系統也罷,都要借助各型航空液壓油為主要工作介質。由于航空液壓系統的及時性高、工作環境差異性大、穩定性要求高,都對航空液壓油的潤滑性、抗壓性、耐磨性、氧化安定性以及純凈度都有著更高的要求。
在線咨詢
電話咨詢
微信咨詢